服务热线
2020年10月29日,华为面向全球推出新一代旗舰手机芯片麒麟9000,这是2020年度集成度最高的5nm 5G SoC,集成了153亿晶体管,也是业界最成熟的5G SA解决方案。
麒麟9000有两款产品,分别是麒麟9000和麒麟9000E,二者搭载的都是ARM Cortex-A77 CPU和Mali-G78图形图像处理器,CPU都采用一个超大核+三个大核+四个小核的设计,大核最高主频可达3.13GHz,另外 3 个 A77 最高 2.54GHz,还有 4 个 A55 最高为 2.04GHz;GPU方面麒麟9000采用的是24核心,而麒麟9000E则为22核心。此外,麒麟9000的NPU部分采用2个大核+1个微核的组合,麒麟9000E则为1个大核+1个微核的组合。
麒麟9000是业界首个24核Mali-G78 GPU与Kirin Gaming+ 3.0强强融合产品,可以打造更畅快更省电的高画质游戏体验。
麒麟9000在AI、影像、能效方面都有很大突破,它是华为从2013年麒麟910开启在8年时间经历9次迭代的产品,麒麟9000堪称海思手机设计集大成者,有关麒麟9000更详细内容可以参看《麒麟9000最详细揭秘!强大超乎想象!余承东在发布会上没说这些!》,有如此强大的强芯加持,加上华为优秀的系统设计能力,华为Mate40系列成为年度机皇没有悬念。
2020年10月30日,在“2020华为年度旗舰新品发布盛典”上,搭载麒麟9000的华为新一代高端旗舰手机华为Mate40系列--华为Mate40、华为Mate40 Pro、华为Mate40 Pro+、华为Mate40 RS 保时捷设计四款机型一亮相就受到满场欢呼,八年光阴,十代积淀与探索,铸就了华为Mate40系列巅峰旗舰,带来性能、影像、设计和交互的全面突破。
华为Mate40系列创下发售3秒抢光的记录!保时捷设计版更创下盲约超过40万的记录!一代神机到底体验如何?这里分享一下笔者的个人体会。
各种硬核跑分与评测
相比华为Mate40系列的其它机型,此次华为Mate40 RS保时捷设计在继续传承超跑设计风格的同时,更有大的突破,将标识性动感飞线设计与雕塑感曲面机身巧妙融合,以创新科技演绎经典美学,展露未来锋芒。所以华为消费者业务CEO余承东在发布会上可以底气十足地说:“Mate40 RS保时捷设计是保时捷设手机最漂亮的一款设计!”
首先这款机型颜值很高,辨识度很高,其陶瓷机身彰显了奢侈风范,标志性星钻设计镜头将5个摄像头外加一个闪光灯形成了一个辨识度极高的八边形,同时将华为、保时捷、徕卡的三重logo同时置于一面,最大限度凸显出用户身份,霸气外露。
外观如此优秀,内在性能到底如何呢?这里分享一下个人的评测。
一、首先来个安兔兔跑个分!
性能模式下接近71万分!是目前安卓手机阵营中最高分!惊人!
在11月手机排行中位列第一!注意,霸榜的前三都是华为Mate40系列,可见麒麟9000的战力!
跟搭载骁龙865+的三星 Galaxy Note 20 Ultra对比,高出近12万分!
跟华为Mate30 5G对比,跑分高了25万!
我们再来看看几个单项指标:
1、CPU性能测试
从Geekbench跑分结果来看,搭载麒麟9000的华为Mate40 Pro系列,单核跑分1015 ,多核跑分3740。
和其他机型相比,麒麟9000性能领先骁龙865及骁龙865+机型。使用Geekbench 5实测CPU性能,麒麟9000单核性能比骁龙865+更优,多核性能比骁龙865+优15%以上。
下图是搭载骁龙865+的三星Note20的最新Geekbench5的跑分。
这是麒麟9000与骁龙865+以及麒麟990 5G SoC对比
此次麒麟9000的GPU有了巨大提升,GPU内核从上一代的16核 Mali G76提升到24核 G78, GPU的性能和能效都有巨大优势,相比骁龙865 +性能提升52%,能效提升50%。
二、游戏体验
华为虽然没有推出专门针对手游的游戏手机,但在手机系统设计上力求给用户提供高画质、高帧率、低功耗体验,尤其是在支持低功耗和高帧率的情况下,让玩家享受到高画质,提升手游体验是跟其他手机很大的区别。
要提升高画质就要让手机在在高分辨率情况下同时做宽动态,以体现出更丰富的色彩以及随着光线变化,动态模糊,和面对强光照射情况下体积光和光影的变化效果。
手头正好有一部三星Galaxy Note 20 Ultra 手机,它搭载都是骁龙865+ ,主频达3.1G,也是号称新一代安装机皇的手机,那就让两部机皇对决一下吧。
我采用PerfDog性能狗对两部手机的游戏功耗进行测试,PerfDog性能狗是移动全平台iOSAndroid性能测试工具平台,可以全面分析手机游戏性能还可以快速定位分析性能问题,提升APP应用及游戏性能和品质。
我玩了《和平精英》和 狂野飙车》两款游戏,帧率都是开到极限状态。这是华为Mate40 RS保时捷设计的游戏截图:
这是三星Galaxy Note 20 Ultra 5G的游戏截图
关键的评测数据来了,这是《和平精英》的数据对比,从数据看,华为Mate40 RS保时捷设计帧率稍高于三星Galaxy Note 20 Ultra ,而且功耗要低10%左右,最关键的是华为手机的CPU温度只有19度!而三星的要到50多度了。
三星Galaxy Note 20 Ultra 5G测试截屏
华为Mate40 RS保时捷设计测试截屏
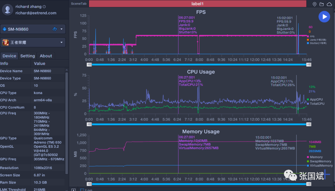
再看看《王者荣耀》,从数据看,华为Mate40 RS保时捷设计帧率还是稍高于三星Galaxy Note 20 Ultra 的,而且功耗要低不到10%,最关键的是华为手机的CPU温度只有19度,而三星的要到40多度了。
三星Galaxy Note 20 Ultra 5G测试截屏
华为Mate40 RS保时捷设计测试截屏
这是不比不知道,一比吓一跳啊,得益于麒麟9000的出色的能效设计,华为Mate40 RS保时捷设计游戏的功耗很低,这意味玩家可以有更长的游戏时间。
三、AI综合测试
在端侧AI应用方面,华为一直是领头羊,2017年,麒麟970芯片首次把AI引入端侧,带到手机上。2017年,当人工智能还在谈论如何通过云计算来落地的时候,麒麟970已经成为首个集成NPU专用硬件处理单元在手机上实现AI推理的处理器,现在几乎所有手机芯片都在往这个方向发展。
在人工智能应用方面,AI算力永远都不够,因此,通过新的架构提升算力是每个公司都在思考的问题,此次麒麟9000整个NPU架构都进行了更新,升级到华为达芬奇2.0架构,相比上一代,NPU的MAC规模翻了一番,卷积网络性能翻了一番,核间的通信带宽翻了一番,同时大大增强了指令。
同时能效提升了15%,网络运行性能提升20%。从苏黎世理工学院AI Benchmark公布的主流手机和芯片AI综合评测榜单看,搭载麒麟9000的华为Mate40 Pro夺得第一,远超越骁龙865+和其他芯片,AI实力遥遥领先。
这是AI Benchmark总体评价:
这是AI Benchmark测试分,华为Mate40 RS保时捷设计得分213K ,远高于骁龙865+的88K左右的得分。
以处理器来看,麒麟9000得分148K ,远高于骁龙865+的59.9K。
如此高的算力给手机带来什么新体验?那就是可以实现AI智能操控体验升级。在麒麟9000助力下,华为Mate 40系列升级隔空操控功能,能够实现横向隔空操作,为广大用户带来更加便捷的智慧体验。
1)悬停亮屏,轻松唤醒
AI隔空操控实现了灭屏状态下的手势唤醒,你只需将手悬停于手机上即可亮屏,配合3D人脸识别,无接触就能轻松解锁。
2)上下左右,界面随手切换
华为Mate40 系列AI隔空操控带来了更丰富的操控体验,电子书、图库、音乐、短视频还是新闻资讯,只需隔空上、下、左、右的滑动即可随意翻页、滑屏。
3)隔空按压,搞定接听电话
华为Mate40 系列带来隔空接听来电功能,只需隔空一个按压动作即可接听并外放通话。
4)深度手势操控,隔空交互更给力
AI隔空操控在音频操控上实现了更贴心地应用,在音乐播放中做出隔空按压手势,即可实现暂停或播放,进一步解放双手,让手机操作更自由。
这里有个小视频,是我使用这个功能的演示,个人感觉隔空截屏太好用了!
视频号
四、存储测试
随着手机开始支持拍摄4K ,8K视频,以及支持更大文件的读取,强大的存储能力越来越重要。这是安兔兔存储测试,搭载麒麟9000的华为Mate40 Pro+得分超过8万。
内存测试超过99%的用户 ,毫无置疑的第一!
根据网友对于华为Mate40 Pro闪存性能的实际测试显示,华为Mate40 Pro的持续读取、写入速度分别达到了1966MB/s、1280MB/s,远高于其他旗舰手机。作为对比,搭载骁龙865+的三星Note20 Ultra读写速度分别为1750MB/s、736MB/s,搭载骁龙865、采用UFS3.1闪存的小米10至尊版的读写速度分别为1772MB/s、789MB/s。
从数据对比上来看,华为Mate40 Pro闪存写入提升十分明显,相比竞品的闪存性能,部分增幅甚至超过了70%。这毫无疑问得益于存储控制器和闪存颗粒的完美配合,而且这个领先也充分说明了国产存储器件的性能并不落后甚至还领先。
五、拍照测试
手机拍照已经成为影响手机购买决定的重要指标,拍照也是华为的保留强项,这次华为Mate40系列发布后,最近,DXOMARK更新了手机全球排行榜,Mate40 Pro+比Mate40 Pro还高出3分,荣登第一名,注意,如果是华为Mate40 RS保时捷设计版进行评测,那分数一定会更高。
在其他厂商还在通过ISP来提升拍照质量的时候,麒麟9000已经把ISP和NPU结合来提升拍照画质了,麒麟9000的麒麟ISP 6.0用了全新的Quad-pipeline架构,3A处理能力提升了100%,管线处理速度提升了50%,这样,手机可以实现专业摄影用到的包围曝光,而把NPU与ISP再结合可以得到什么呢?
传统情况下一般是视频数据从传感器出来,经过ISP处理之后,形成分色的图像信息,然后展示出来。这其中要求非常高,需要在一帧的时间内,也就是33ms之内处理掉每一个像素。麒麟9000首创ISP+NPU融合架构,通过硬件直连的方式将NPU计算直接融入ISP的Pipeline中,利用SmartCache 2.0的大容量、大带宽能力,形成数据流的乒乓处理,可以做到同时在一帧当中处理很复杂的色彩还原和平衡,同时也可以把AI功能在这33ms内同时写进来--因为AI已经证明了在图像细节还原和降噪方面有非常好的体验。这样,以前来不及在视频中进行逐帧细节还原和降噪,现在可以在视频拍摄里实现。
麒麟9000把处理AI的NPU和拍摄的ISP结合在一起,在暗光视频拍摄上更清晰,拍摄效果超越人眼,在人眼看不清楚的时候用手机拍出更好的视频和照片。下面是一组视频拍摄效果,拍照对象在极度暗光环境中,开了AI降噪后,视频明显噪点降低很多。
我在实际应用中发现,用华为Mate40 RS保时捷设计拍摄一些动态范围比较大图片时 ,例如拍摄LED显示屏的PPT内容时效果非常好,甚至超过了全画幅单反,估计这里面就用AI提升了图片的降噪能力。大家可以看看这个仅有显示屏光亮条件下的拍摄,PPT字体非常清晰。
此外,这次麒麟9000的ISP因为有足够的处理能力,可以在任何一帧图像中实现包围曝光技术--通过长、中、短不同的曝光时间来捕捉不同光线条件下的亮和暗的细节。当再合成的时候,既可以看到亮的细节也可以看到暗的细节,实现比人眼更高的动态范围,人眼的宽动态范围大概是100db,麒麟9000达到了108dB。通俗地理解就是暗处细节更好,高亮处的细节不丢失。
看这张华为松山湖的照片,已经非常接近眼睛所看到的景象。
我们还可以通过下面的短视频看看华为Mate40 RS保时捷视频拍摄的效果。
从这个视频看,Mate40 RS保时捷的视频拍摄非常出色,不仅防抖一流,而且在色彩还原、对焦和噪点处理方面非常出色,它没有过多的突出浓艳的感觉,在展现真实的基础上让图片和视频更出彩。
总的说来,在麒麟9000的加持下,华为Mate40 RS保时捷设计堪称是安卓阵营最惊艳的产品,它是系统设计与芯片设计融合的典范之作,霸气中不失温婉,沉稳中透着灵动,整体平衡感很好,从使用中你可以感受的设计者的匠心,这样的巅峰之作像一个宝藏,值得你去品味把玩。
六、one more thing
搭载华为麒麟9000的华为Mate40 Pro ,华为Mate40 Pro+和华为Mate40 RS保时捷版上市后,引发抢购狂潮,很多人多次抢不到心仪的手机,现在有个好消息!
12月21日,搭载华为麒麟9000E处理器的华为Mate40标准版正式上市了!华为Mate40将提供夏日胡杨、秋日胡杨、亮黑色、秘银色、釉白色五种配色,售价自4999元至5499元。
华为Mate40标准版采用的是6.5英寸分辨率为2376*1080的68度曲面屏,其屏幕刷新率为90Hz,触控采样率240Hz,P3色域,支持2D人脸识别和屏下指纹解锁。在相机方面,该机同样配备了5000万像素主摄,1600万像素超广角、800万支持 3 倍光学变焦,30 倍数字变焦;自拍方面,采用了前置单摄,内置一块4400mAh大电池,支持40W快充(前三款机型支持66W快充)。该机支持IP53防水,已经上市的三款机型则支持的是IP68防水。
华为Mate40标准版搭载的麒麟9000E处理器,从本文最初的介绍看,麒麟9000E的性能也非常强大,它跟麒麟9000的唯一区别就是GPU少了2个核心,所以,华为Mate40 RS保时捷设计所具备的基本功能Mate40标准版都会具备,可以堪称是性价比版的保时捷设计!
另外,华为Mate40标准版的前摄是单孔设计,不喜欢前摄药丸设计的朋友可以选择这款机型。还有最重要的是,据称麒麟9000E备货比较充分,抢不到其他机型的估计这款机型是可以抢到的!祝大家好运气!(完)
注:本文转载自网络,支持保护知识产权,转载请注明原出处及作者,如有侵权请联系我们删除。
公司电话:+86-0755-83044319
传真/FAX:+86-0755-83975897
邮箱:1615456225@qq.com
QQ:3518641314 李经理
QQ:202974035 陈经理
地址:深圳市龙华新区民治大道1079号展滔科技大厦C座809室




粤公网安备44030002007346号